As promised last month, this post is an update on our progress towards Seq 2026.1 and its flagship native OpenTelemetry metrics support.
When we last checked in, Seq on main could ingest metrics into compressed columnar storage, but we were relying on the row-oriented execution engine to query that data.
This week we reached a new milestone: Seq's full query test suite passes against the brand-new columnar query engine. This is important because with this change, only the metrics and dimensions referred to in a query are read from disk, and the conditions, aggregations, and projections in the query are computed without row-by-row decompression.
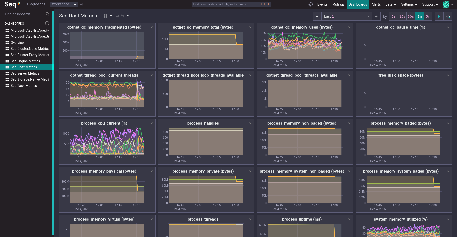
We're now dogfooding metrics from our internal test cluster using OTLP ingestion, columnar queries, and Seq dashboards:

Looks the same! Fewer bytes on disk. Runs faster. 💥
A lot of work remains between here and the first public preview, including the new "Metrics" UX that we have in the pipeline, but we're rapidly knocking the high-risk and high-complexity items off the backlog. See you in January for the next update!